·µ»ØÊ×Ò³ | Êղر¾Õ¾ | ÁªÏµÎÒÃÇ
µçÈÝʽҺλ¼ÆÔÚ»»Á÷·§Ë®ÀäϵͳÖеÄÓ¦ÓÃÑо¿

µçÈÝʽҺλ¼ÆÔÚ»»Á÷·§Ë®ÀäϵͳÖеÄÓ¦ÓÃÑо¿

ʱ¼ä£º2023-11-24 09:14:51

 ÕªÒª£ºÎª½øÒ»²½ÌáÉý»»Á÷·§Ë®ÀäϵͳÔËÐпɿ¿ÐÔ£¬¸ü¼Ó׼ȷµØ¼à²âÅòÕ͹޺ÍÍâÀäÅçÁÜË®³ØÒºÎ»ÐÅÏ¢£¬Ñо¿µçÈÝʽҺλ¼ÆµÄ²âÁ¿¹¤×÷Ô­Àí£¬·ÖÎöÅòÕ͹޺ÍÅçÁÜË®³Ø²»Í¬µÄÓ¦Óû·¾³£¬¸ø³ö¶ÔÓ¦µÄµçÈÝʽҺλ¼ÆÑ¡ÐÍ·½°¸ÒÔ¼°Ê¹Óùý³ÌÖеÄ×¢ÒâÊÂÏî¡£9NQѹÁ¦±äËÍÆ÷_²îѹ±äËÍÆ÷_Һλ±äËÍÆ÷_ζȱäËÍÆ÷

 
ÒýÑÔ
Ëæ×ÅÎÒ¹úÉç»á¾­¼Ã³ÖÐøÎȶ¨·¢Õ¹£¬´óÈÝÁ¿Ô¶¾àÀëÊäµçµÈ¼¼Êõ±»¹ã·ºÓ¦Óã¬ÌظßѹֱÁ÷Êäµçϵͳ×÷Ϊ¹¹³É¼áÇ¿µçÍø¹Ç¸ÉÍø¼ÜºÍ½øÐеçÁ¦´ó¹æÄ£Ô¶¾àÀë´«ÊäµÄÖØÒª·½Ê½£¬¾ßÓÐÏß·Ôì¼ÛµÍ¡¢ÔËÐеçÄÜËðºÄС¡¢Ïß·×ßÀÈÕ­¡¢µ÷½ÚËٶȿ졢ÔËÐпɿ¿µÈÓŵ㣬´ó·ùÌáÉýµçÁ¦ÊäËÍÄÜÁ¦¡£»»Á÷·§ÊÇ»»Á÷Õ¾µÄºËÐÄÉ豸£¬Õý³£ÔËÐÐʱ»á²úÉú´óÁ¿µÄÈÈËðºÄ£¬µ¼Öµ翹Æ÷¡¢¾§Õ¢¹ÜµÈÆ÷¼þζȼ±¾çÉÏÉý [1-3]¡£ÎªÁ˱£»¤»»Á÷·§ºËÐÄÉ豸¡¢ÌáÉýÖ±Á÷ÊäµçϵͳµÄÔËÐпɿ¿ÐÔ£¬·ÀÖ¹ÕâЩÆ÷¼þÔÚÔËÐйý³ÌÖÐÒò³ÖÐø¸ßζøË𻵣¬´«Í³µÄ×ÔȻɢÈȺÍÇ¿ÖÆ·çÀäÉ¢ÈÈÔ¶²»ÄÜÂú×ãÆäÉ¢ÈÈÒªÇ󣬱ØÐë²ÉȡɢÈÈЧÂʸߡ¢¿É¿¿ÐԸߵĻ»Á÷·§Ë®Àäϵͳ¡£
 
¶ÔÓÚ»»Á÷·§Ë®Àäϵͳ¶øÑÔ£¬³ä×ãµÄË®Á¿ÊDZ£Ö¤½µÎÂЧ¹ûµÄǰÌᣬҲÊDZ£Ö¤·§ÀäϵͳÎȶ¨ÔËÐеĹؼü¡£Ò»µ©³öÏÖ©ˮ¡¢²¹Ë®±Ã¹ÊÕÏ»òÆäËûÔ­Òòµ¼Öµķ§ÀäϵͳˮÁ¿²»×㣬¶¼½«ÓпÉÄÜÖ±½Óµ¼Ö·§ÀäϵͳͣÔË£¬½ø¶øµ¼Ö»»Á÷Õ¾Ö±Á÷±ÕËø£¬Ôì³É¸üÑÏÖØµÄ¾­¼ÃËðʧ¡£Òò´Ë£¬ÊµÊ±¼à²â·§ÀäϵͳˮλÐÅÏ¢£¬ÊDZ£ÕÏ·§Àäϵͳ°²È«Îȶ¨ÔËÐкÍÌáÉýÖ±Á÷ÊäµçϵͳÔËÐпɿ¿ÐÔµÄÖØÒª¾Ù´ë¡£
 
1 ·§Àäȴϵͳ¹¤×÷Ô­Àí
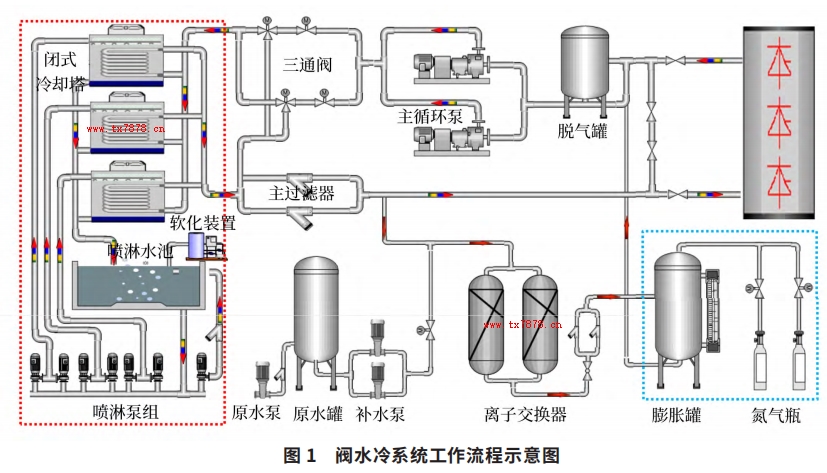
·§ÀäϵͳÓÉÄÚÀäϵͳºÍÍâÀäϵͳ×é³É£¬ÒÔË® - Ë®ÀäϵͳΪÀý£¬ÆäÄÚÀäϵͳÊÇÒ»¸öÃܱյÄÑ­»·Àäȴϵͳ£¬ÄÚÀäÈ´Ë®½«ÔËÐÐÖеĻ»Á÷·§²úÉúµÄÈÈÁ¿ÎüÊÕ£»ÍâÀäϵͳΪ³¨¿ªÊ½Ñ­»·ÏµÍ³£¬Ö÷Òª¸ºÔð¶ÔÄÚÀäÈ´Ë®½øÐÐÀäÈ´½µÎ¡£ÄÚÀäϵͳ·ÖΪÖ÷Ë®»ØÂ·ºÍË®´¦Àí»ØÂ·£¬Ö÷Òª°üÀ¨Ö÷Ñ­»·±Ã¡¢ÍÑÆø¹Þ¡¢Ö÷¹ýÂËÆ÷¡¢²¹Ë®±Ã¡¢Àë×Ó½»»»¹Þ¡¢µªÆøÆ¿¡¢ÅòÕ͹޵ÈÉ豸¡£ÄÚÀäȴˮͨ¹ýÁ½Ì¨»¥Îª±¸ÓõÄÖ÷Ñ­»·±ÃÇý¶¯£¬Á÷¾­»»Á÷·§±¾Ìå²¢½«Æä²úÉúµÄÈÈÁ¿´ø×ߣ»²¹Ë®±Ã¡¢µªÆøÆ¿ºÍÅòÕ͹ÞÓÃÀ´Î¬³ÖÄÚÀäϵͳµÄѹÁ¦ºÍˮλÎȶ¨¡£ÍâË®ÀäϵͳÖ÷Òª°üÀ¨±ÕʽÀäÈ´Ëþ¡¢ÅçÁܱÃ×é¡¢Èí»¯×°ÖõÈÉ豸¡£ÄÚÀäÈ´Ë®¾­¹ý»»Á÷·§·§ÌåÖ®ºóζÈÉý¸ß£¬Í¨¹ýÖ÷Ñ­»·±ÃµÄÇý¶¯½øÈëÍâÀäϵͳ£¬ÅçÁܱÃ×é³éÈ¡ÅçÁÜË®³ØÄÚµÄÍâÀäÈ´Ë®£¬ÅçÁÜÔÚ±ÕʽÀäÈ´ËþµÄ»»ÈÈÅ̹ÜÉÏÒÔ½µµÍÄÚÀäÈ´Ë®µÄζȣ¬ÄÚÀäȴˮζȽµµÍºóÔÙÁ÷¾­»»Á÷·§½øÐÐÑ­»·ÀäÈ´ [4-6]¡£·§Ë®ÀäϵͳµÄ¹¤×÷Á÷³ÌÈçͼ 1 Ëùʾ¡£
·§Ë®Àäϵͳ¹¤×÷Á÷³ÌʾÒâͼ
2 µçÈÝʽҺλ¼ÆµÄ²âÁ¿Ô­Àí¼°·ÖÀà
µçÈÝʽҺλ¼ÆÊÇÀûÓÃÎïλ¸ßµÍ±ä»¯Ó°ÏìÈÝÆ÷µÄµçÈÝÖµ±ä»¯µÄÔ­ÀíÀ´½øÐвâÁ¿µÄ£¬¿ÉÓÃÓÚ²âÁ¿¸ßΡ¢¸ßѹ¡¢Ç¿¸¯Ê´µÈ½éÖʵÄҺ룬²»ÊܽéÖʵÄÕ³¶È¡¢ÃܶȺ͹¤×÷ѹÁ¦Ó°Ï죬¾ßÓм«¸ßµÄ¿¹¸ÉÈÅÐԺͿɿ¿ÐÔ¡£ÓÉÓÚ±»²âÒºÌåµÄ½éµç³£ÊýºÍÒºÃæÖ®ÉϵĽéµç³£Êý²»Í¬£¬ÓɵçÈÝÖµµÄ¾ö¶¨Ê½ C=εS/4πkd ¿ÉÖª£¬µçÈÝÖµ C Óë½éµç³£Êý ε ºÍ¼«°åÕý¶ÔÃæ»ý S ³ÉÕý±È£¬Ó뼫°å¼äµÄ¾àÀë d ³É·´±È¡£Èô±»²âÒºÌåµÄ½éµç³£Êý¸ü´ó£¬Ôòµ±ÒºÎ»Éý¸ßʱ£¬Á½µç¼«¼ä×ܵĽéµç³£ÊýÖµËæÖ®¼Ó´ó£¬Òò¶øµçÈÝÁ¿Ôö´ó£»·´Ö®£¬µ±ÒºÎ»Ï½µÊ±£¬µçÈÝÁ¿¼õС¡£³£¼û½éÖʵĵäÐͽéµç³£ÊýÈçϱíËùʾ¡£
µäÐͽéµç³£ÊýµçÈÝʽҺλ¼Æ²âÁ¿Ô­ÀíʾÒâͼ
Èçͼ 2 Ëùʾ£¬´«¸ÐÆ÷ºÍÈÝÆ÷±Ú£¨µ¼µç²ÄÖÊÖÆ³É£©¹¹³ÉÒ»¸öµçÈÝÆ÷£¬µ±´«¸ÐÆ÷´¦ÓÚ¿ÕÆøÖÐʱ£¬²âÁ¿µ½µÄÊÇÒ»¸öСÊýÖµµÄ³õʼµçÈÝÖµ CA £»µ±ÈÝÆ÷ÖÐÓÐÎïÁÏ×¢Èëʱ£¬µçÈÝÖµ½«Ëæ´«¸ÐÆ÷±»ÎïÁÏËù¸²¸ÇÇøÓòÃæ»ýµÄÔö´ó¶øÏàÓ¦µØÔö´ó£¬²âÁ¿µÃµ½Ò»¸öµçÈÝÖµ CB£¬µçÈÝÖµµÄ±ä»¯Á¿ dC=CB £­ CA £»±äËÍÆ÷Ä£¿é½«µçÈÝÖµ±ä»¯Á¿×ª»»³ÉÓëҺλ³É±ÈÀý¹ØÏµµÄÐźš£
 
ÈÝÆ÷µçÈÝÖµµÄµç×Ó¼ÆËãÊÇ»ùÓÚÏàλѡÔñ²âÁ¿Ô­Àí¹¤×÷µÄ£¬Ôڴ˹ý³ÌÖУ¬²âÁ¿½»±äµçÁ÷µÄ´óСÒÔ¼°µçѹÓëµçÁ÷¼äµÄÏàλ²î£¬¸ù¾ÝÕâÁ½¸öÌØÕ÷²ÎÊý£¬»ùÓÚ½éÖʵçÈÝÖµ¼ÆËãÎÞ¹¦µçÁ÷£¬»ùÓÚ½éÖshou迹¼ÆËãʵ¼ÊµçÁ÷¡£ÐèҪעÒâµÄÊÇ£¬´«¸ÐÆ÷Éϵĵ¼µçÐÔÕ³¸½ÎïÒÔ¼°ÀäÄýÏ൱ÓÚ¸½¼Ó½éÖshou迹£¬»áµ¼Ö²âÁ¿Îó²î£¬ÐèÒª½øÐд«¸ÐÆ÷Õ³¸½²¹³¥¡£
 
¸ù¾Ý²»Í¬Ó¦Óó¡¾°£¬¿ÉÒÔÑ¡Ôñ¸Ëʽ´«¸ÐÆ÷»òÕßÀÂʽ´«¸ÐÆ÷£»¸ù¾Ý²»Í¬µÄ°²×°ÐÎʽ£¬¿ÉÒÔÑ¡Ôñ´øÆÁ±Î¶Î»òÕß²»´øÆÁ±Î¶Î£»¸ù¾Ý²»Í¬µÄÈÝÆ÷²ÄÖÊ£¬¿ÉÒÔÑ¡Ôñ´ø½ÓµØ¹ÜºÍ²»´ø½ÓµØ¹Ü¡£
 
3¡¢µçÈÝʽҺλ¼ÆÑ¡Ðͼ°Ê¹ÓÃ×¢ÒâÊÂÏî
3.1 µçÈÝʽҺλ¼ÆµÄÑ¡ÐÍ
¶ÔÓÚ·§ÀäϵͳÀ´Ëµ£¬ÐèÒª½øÐÐҺλʵʱ¼à²âµÄÊÇÄÚÀäϵͳµÄÅòÕ͹ÞҺλºÍÍâÀäϵͳµÄÅçÁÜË®³ØÒºÎ»£¬ÅòÕ͹޵ÄҺλÓÃÒÔ±£Ö¤ÄÚÀäϵͳÕý³£ÔËÐУ¬ÅçÁÜË®³ØµÄҺλÓÃÒÔ±£Ö¤ÓÐ×ã¹»µÄÍâÀäÈ´Ë®¸øÄÚÀäÈ´Ë®½µÎ¡£ÔÚ·Ö±ð½øÐÐҺλ¼ÆÑ¡ÐÍʱ£¬ÐèÒªÌØ±ð×¢Ò⣬ËäÈ»±»²â½éÖʶ¼
ÊÇÀäÈ´Ë®£¬µ«Á½ÕߵIJî±ðÈ´·Ç³£´ó£¬¾ßÌåÈçÏ£º
1£©ÀäÈ´Ë®µçµ¼Âʲî±ð£ºÅòÕ͹ÞÄÚµÄÄÚÀäÈ´Ë®µçµ¼ÂÊÒ»°ãµÍÓÚ 1μs/cm£¬ÅçÁÜË®³ØÄÚµÄÍâÀäÈ´Ë®µçµ¼ÂÊͨ³£´óÓÚ 100μs/cm¡£
2£©ÈÝÆ÷²ÄÖʲî±ð£ºÅòÕ͹޵IJÄÖÊΪ²»Ðâ¸Ö£¬ÊôÓÚµ¼µç²ÄÖÊ£¬¶øÅçÁÜË®³ØµÄ³Ø±ÚÊDz»µ¼µçµÄ¡£
3£©ÒºÎ»¸ß¶È²î±ð£ºÅòÕ͹޵ĸ߶ÈÒ»°ã²»³¬¹ý2m£¬ÅçÁÜË®³ØµÄÉî¶ÈÒ»°ã»á´ïµ½ 3~4m¡£
4£©ÄÚ²¿Ñ¹Á¦²î±ð£ºÅòÕ͹޵ÄÒ»¸öÖØÒª×÷ÓÃÊDZ£Ö¤ÄÚÀäϵͳ¹Ü·ѹÁ¦Îȶ¨£¬Õý³£¹¤×÷ʱ¹ÞÄÚѹÁ¦Ò»°ãÔÚ0.2MPa ×óÓÒ£¬¶øÅçÁÜË®³ØÄÚûÓжîÍâµÄѹÁ¦¡£
5£©Íⲿ»·¾³²î±ð£ºÅòÕ͹ÞλÓÚÉ豸¼äµÄ¸¨»úÄ£¿é£¬ÊÇÊÒÄÚ»·¾³£¬¶øÅçÁÜË®³ØÒ»°ãλÓÚÊÒÍâ¡£
 
ÔÚ²âÁ¿ÅòÕ͹ÜҺλʱ£¬ÓÉÓÚÅòÕ͹ޱ¾Ìåµ¼µç£¬ÀäÈ´Ë®µçµ¼Âʼ«µÍÊÓ×÷²»µ¼µç£¬´«¸ÐÆ÷ºÍ¹ÞÌå¿ÉÒÔ·Ö±ð×÷ΪÁ½¸öµç¼«²âÁ¿µçÈÝÖµ±ä»¯£»¼ÓÉÏÅòÕ͹ÞÊôÓÚÃܱÕÈÝÆ÷ÇÒλÓÚÊÒÄÚ£¬²»´æÔÚ¹Þ¶¥ÀäÄýÏÖÏó£¬Òò´Ë½øÐÐÅòÕ͹޵çÈÝʽҺλ¼ÆÑ¡ÐÍʱ£¬¸ù¾Ý¹ÞÌå¸ß¶ÈÑ¡Ôñ³£¹æÐͺż´¿É£¬wuxu¿¼ÂÇÆÁ±Î¶ÎºÍ½ÓµØ¹Ü¡£
 
ÔÚ²âÁ¿ÅçÁÜË®³ØÒºÎ»Ê±£¬ÓÉÓڳرڱ¾Ìå²»µ¼µç£¬ÍâÀäÈ´Ë®ËäÈ»µ¼µçµ«Õ³³í¶È½ÏµÍ£¬Èç¹ûÑØÓÃÅòÕ͹޵çÈÝʽҺλ¼ÆÑ¡ÐÍ£¬È±ÉÙÒ»¸öµ¼µçÌå×÷Ϊµç¼«Óë´«¸ÐÆ÷ÅäºÏ£¬µ±ÒºÎ»±ä»¯Ê±ÎÞ·¨×¼È·²âÁ¿µçÈÝÖµ±ä»¯¡£´ËʱÐèÒªÔÚ´«¸ÐÆ÷ÍⲿÔö¼ÓÒ»¸ö½ðÊô¹Ü£¬´Ë½ðÊô¹ÜÓë´«¸ÐÆ÷±£³ÖͬÖá״̬ÇÒÏ໥¾øÔµ£¬´«¸ÐÆ÷ºÍÕâ¸ö½ðÊô¹Ü·Ö±ð×÷ΪÁ½¸öµç¼«²âÁ¿µçÈÝÖµ±ä»¯¡£Í¬Ê±£¬ÓÉÓÚÅçÁÜË®³Ø¶¥²¿¿ÉÄÜ´æÔÚÀäÄýÏÖÏó£¬Òò´Ë½øÐÐÅçÁÜË®³ØµçÈÝʽҺλ¼ÆÑ¡ÐÍʱ£¬³ýÁËÒª¿¼ÂÇÅçÁÜË®³Ø¸ß¶È£¬»¹Ó¦Ñ¡Ôñ´øÆÁ±Î¶ÎºÍ½ÓµØ¹ÜµÄҺλ¼Æ¡£
 
ÒÔÈðÊ¿ E+H Æ·ÅÆÎªÀý£¬Æä¹«Ë¾Éú²úµÄ FMI51 ϵÁеçÈÝʽҺλ¼Æ¾ßÓÐÒ»Ì廯±äËÍÆ÷£¬²âÁ¿Öµ·´Ó¦Ê±¼ä¶Ì£¬¿ÉÒÔÔÚѹÁ¦Öµ¸ß´ï 100bar µÄ»·¾³ÖÐʹÓ᣶øÇÒ¸ü»»µç×Ó²å¼þwuxuÖØÐ±궨£¬¶ÔÓڵ絼ÂÊ´óÓÚ 100μs/cm µÄÒºÌå½éÖÊ£¬²âÁ¿²»Í¬ÒºÌåʱҲ²»ÐèÒªÖØÐ±궨̽ͷ¡£²ÎÕÕÆäÑ¡ÐÍÑù±¾×ÊÁÏ£¬¿ÉÑ¡Ôñ²»Í¬ÐͺÅÂú×ãÅòÕ͹ÞҺλºÍÍâÀäÅçÁÜË®³ØÒºÎ»µÄ²âÁ¿ÐèÇó¡£
 
3.2 µçÈÝʽҺλ¼ÆµÄʹÓÃ×¢ÒâÊÂÏî
ҪʹÓõçÈÝʽҺλ¼Æ×¼È·µØ²âÁ¿ÅòÕ͹ÞҺλ»òÅçÁÜË®³ØÒºÎ»£¬³ýÁËÕýÈ·µÄÑ¡ÐÍÍ⣬»¹Ó¦Ìرð×¢ÒâÒÔϼ¸µã£º
1£©µçÈÝʽҺλ¼ÆÔÚÔËÊäºÍ°²×°¹ý³ÌÖУ¬Ó¦Ìرð×¢Òâ±£»¤´«¸ÐÆ÷¾øÔµ²ã£¬Ò»µ©¾øÔµ²ãÊÜË𣬽«»áµ¼Ö²âÁ¿½á¹û²»×¼È·¡£
2£©ÒºÎ»¼ÆµÄ¿Õ¹ÞºÍÂú¹Þ±ê¶¨ºÜÖØÒª¡£¿Õ¹Þʱ½«µçÁ÷ÐźÅÉèÖà 4mA µçÁ÷ÏÂÏÞÖµ£»Âú¹Þʱ½«µçÁ÷ÐźÅÉèÖÃΪ 20mA µçÁ÷ÉÏÏÞÖµ¡£16mA µÄ²âÁ¿·¶Î§ÔÚ 0~100% Ö®¼ä±ä»¯£¬¼´ÒºÎ»Ã¿ÉÏÉý 1% ¶ÔÓ¦Ôö¼Ó 0.16mA µçÁ÷Öµ¡£
3£©ÒºÎ»¼Æ±äËÍÄ£¿éÍâ¿ÇÓ¦±£Ö¤ÃÜ·âÁ¼ºÃ£¬·ÀÖ¹Ë®ÆøÇÖÈë½ÓÏߺÐÄÚ²¿¡£¶ÔÓÚÅçÁÜË®³ØµçÈÝʽҺλ¼Æ£¬»¹Ó¦Ê¹Ó÷À»¤ÕÖ±ÜÃâÒÇ±í±»Ì«ÑôÖ±Éä¡£
4£©¶ÔÓÚÍⲿµç´Å¸ÉÈŽÏÑÏÖØµÄÇøÓò£¬Ó¦½«½ÓÏߺÐÍâ¿Ç¿É¿¿½ÓµØ¡£
5£©Õë¶ÔÅòÕ͹ޣºµçÈÝʽҺλ¼ÆÓëÅòÕ͹޹ÞÌåÖ®¼äÓ¦ÓÐÁ¼ºÃµÄµ¼µçÁ¬½Ó£¬Ó¦²ÉÓõ¼µçÃÜ·â´ø£»´«¸ÐÆ÷°²×°Ê±Ó¦ÓëÅòÕÍ¹Þ¹Þ±ÚÆ½ÐУ¬²¢¾¡¿ÉÄܲ»ÒªÌ«¿¿½ü¹Þ±Ú£¬²»¿É´¥¼°¹Þ±Ú£¬²»¿É½«´«¸ÐÆ÷°²×°ÔÚ½øË®¿Ú¡£
6£©Õë¶ÔÅçÁÜË®³Ø£ºÓ¦Ñ¡ÔñË«µç¼«»ò´ø½ÓµØ¹ÜµÄҺλ¼Æ£¬»òÔڵ缫ÖÜΧÔö¼Óһ֧ͬÐÄÔ²½ðÊô¹Ü£¬²¢×¢Òâ½ðÊô¹ÜÉϲ¿ÐëÓÐÅÅÆø¿×£¬ÒÔÃâÒºÃæÎÞ·¨Ë³ÀûÉý½µ£»ÅçÁÜË®³ØµçÈÝʽҺλ¼ÆÒò³¤¶È½Ï¸ß£¬°²×°Ê±£¬´«¸ÐÆ÷̽¸ËÓ¦Àι̶̹¨Ôڳصף»ÅçÁÜË®³ØµçÈÝʽҺλ¼Æ½¨Ò鶨ÆÚÇåÏ´£¬ÒÔÃâ²úÉú½éÖÊÕ³¸½Ó°Ïì²âÁ¿½á¹ûµÄ׼ȷÐÔ¡£
 
4¡¢½áÊøÓï
Ëæ×ÅÌØ¸ßѹֱÁ÷Êäµç»»Á÷·§¶î¶¨µçÁ÷Ô½À´Ô½¸ß£¬·§ÀäϵͳµÄÀäÈ´ÈÎÎñÔ½À´Ô½¼è¾Þ£¬ÒºÎ»×÷Ϊ·§Àäϵͳ¼à²âµÄÖØÒªÐÅÏ¢Ö®Ò»£¬±ØÐë±£Ö¤Æä²âÁ¿½á¹ûµÄ׼ȷÐÔºÍÎȶ¨ÐÔ¡£µçÈÝʽҺλ¼ÆÒòÆäºÃÌØµÄ½á¹¹ºÍ²âÁ¿Ô­Àí£¬Ê®·ÖÊÊÓÃÓÚ·§ÀäϵͳÀäÈ´Ë®µÄҺλ²âÁ¿£¬µ«ÓÉÓÚÅòÕ͹޺ÍÍâÀäÅçÁÜË®³ØÊµ¼Ê¹¤×÷»·¾³µÄ½Ï´ó²îÒ죬µ¼ÖÂÆäҺλ¼Æ´ÓÑ¡ÐÍÉè¼Æ¡¢°²×°µ÷ÊÔµ½ºóÐøµÄʹÓÃά»¤¾ùÓнϴóµÄ²»Í¬¡£
°æÈ¨ËùÓУºhttp://www.tx7878.cn/ ×ªÔØÇë×¢Ã÷³ö´¦

¿´¹ý±¾ÎĵÄÈË»¹¿´¹ýµÄÎÄÕÂ

Äã¿ÉÄܸÐÐËȤµÄÎÄÕÂ

Ïà¹Ø²úÆ·